Wazuh SIEM Lab

Step-by-step visual walkthrough

Summary

Hands-on setup of a Wazuh SIEM with Linux and Windows endpoints, validating end-to-end visibility and detections.

  • Installed and configured Wazuh server; enrolled Linux and Windows agents
  • Verified telemetry (inventory, vulnerabilities, compliance) and ATT&CK mappings
  • Generated activity (whoami, sudo, app installs) and observed captured events
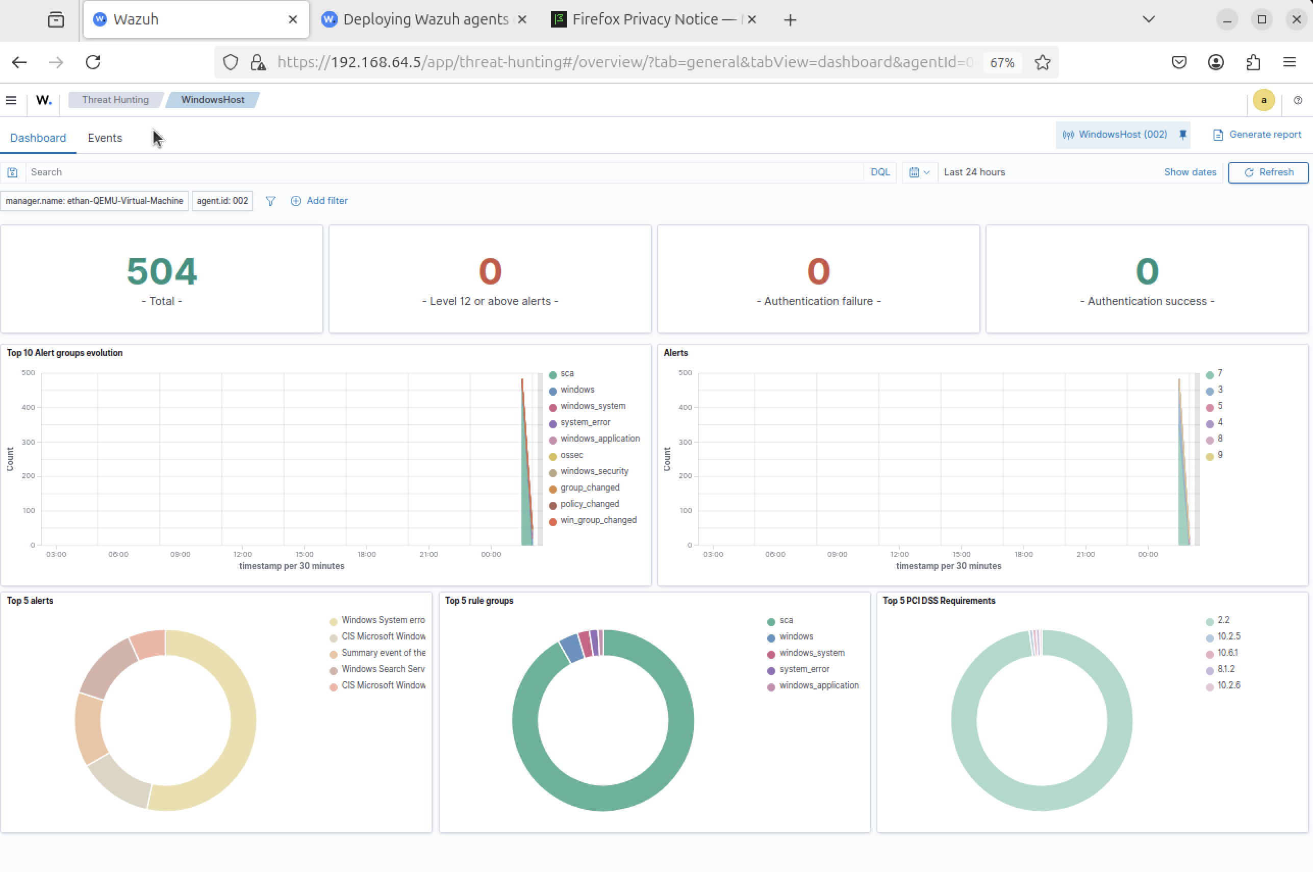
  • Used Threat Hunting to correlate host actions with detections
Wazuh SIEM Endpoint Telemetry MITRE ATT&CK Threat Hunting